We found DMARC360 to be a robust platform, extending well beyond basic DMARC reporting. It integrates external attack surface management, brand protection, anti-phishing, and takedown services into a unified offering. This means we could monitor our digital footprint, identify exposed assets, and respond to threats like brand impersonation and phishing, all from a single dashboard. The focus is clearly on holistic digital risk protection.
The platform provides DMARC monitoring and enforcement capabilities, offering detailed reports to help us understand our email authentication status. Beyond DMARC, its capabilities for deep scanning and monitoring across the surface, deep, and dark web are designed to give a comprehensive view of potential threats. We appreciated the pre-populated threat data, which reduced initial setup time and provided actionable alerts for our brand.
How easy is this product to use
User experience
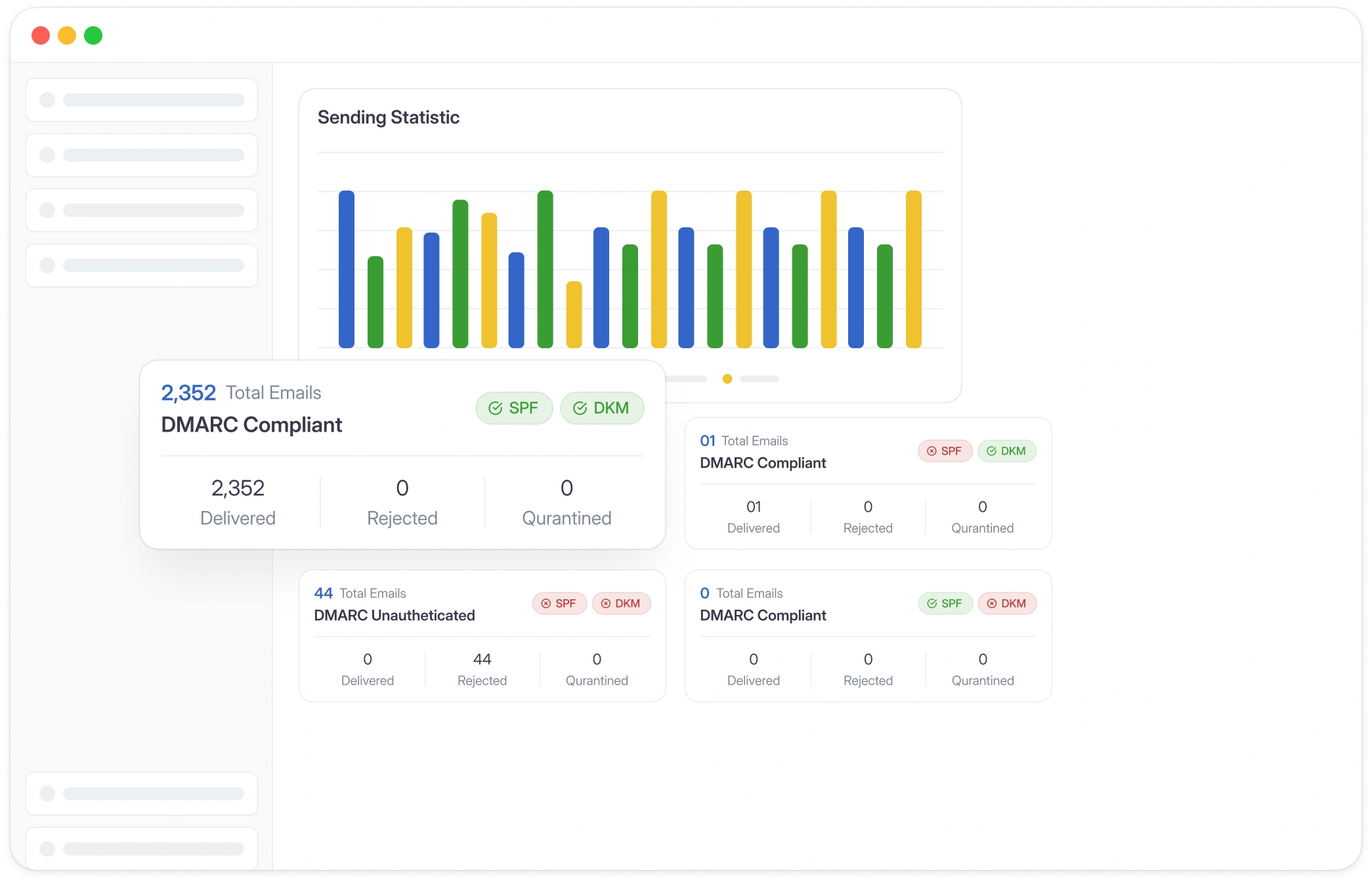
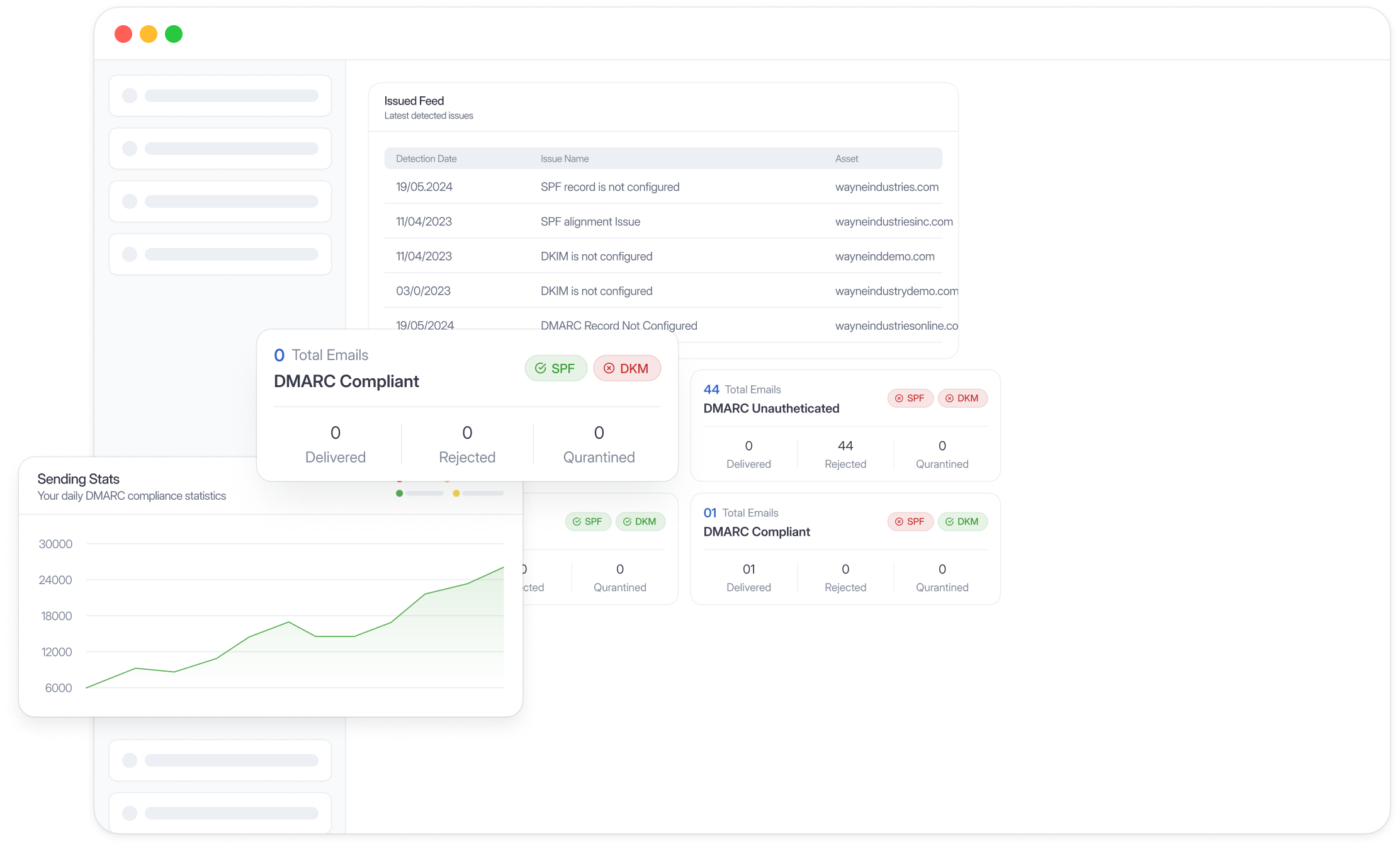
Our experience with DMARC360's user interface was a mixed bag. Many users find the platform user-friendly and easy to use, appreciating the organized applications and simple interface. We found it provided good information on breached credentials and fake apps, which streamlined our takedown processes.
However, we also noted that the interface sometimes requires more than a couple of clicks to retrieve necessary information, which can hinder efficiency. Furthermore, for first-time users, the learning curve for understanding all modules, especially the more granular email security metrics, can be steep. While functional, there's room for refinement to make advanced features more intuitively accessible.
How good is the support
Support
We have consistently heard and experienced that DMARC360's support team is a significant strength. They are described as professional, responsive, knowledgeable, and always available for assistance. This level of dedication is critical when dealing with urgent cybersecurity threats.
Users frequently highlight their quick turnaround times, openness to feedback, and agility in adapting solutions to unique environments. Whether it was guiding us through complex filtering features or helping with custom requests, the support team has proven to be highly cooperative and helpful, making the overall experience much smoother.
Who should use this product
Suitability
DMARC360 appears particularly well-suited for larger organizations, including enterprises and mid-market companies, especially those in sectors like financial services, banking, and telecommunications. Its comprehensive suite, which covers external attack surface management and extensive brand protection, aligns with the complex digital risk landscapes these entities often face. We observed many reviews from organizations with over 1000 employees.
While there are some small business users, the breadth and depth of features, including proactive monitoring across various web layers and dedicated takedown services, suggest a product designed for entities with significant digital footprints and a higher need for advanced threat intelligence. For MSPs, its multi-faceted approach could be beneficial, though we would recommend verifying specific multi-tenancy and management features.
DMARC360 feature set
DMARC report analysis
Ability to process and interpret DMARC aggregate and forensic reports.
Source detection
Identify legitimate and illegitimate email sending sources.
Forward detection
Track email forwarding chains to understand delivery.
Spoof detection
Identify and alert on email spoofing attempts.
Notifications and alerts
Receive real-time alerts for DMARC policy violations or threats.
Reporting
Comprehensive dashboards and customizable reports.
API
Programmatic access for integration with other systems.
Available for integrations with SIEM solutions.
Multi-tenancy
Manage multiple client domains or organizations from one account.
SPF flattening
Reduce SPF lookup count to avoid exceeding limits.
Hosted DMARC
Managed DMARC records and policy deployment.
Blocklists and reputation
Monitor IP and domain reputation against blocklists.
Includes reputation monitoring.
AI copilot
AI-powered assistant for insights and actions.
DNS monitoring
Monitor DNS records for unauthorized changes or misconfigurations.
Part of external attack surface management.
Self hostable
Option to host the solution on your own infrastructure.
While DMARC360 offers a broad range of features, we noted some areas for improvement. Users have pointed out that the interface can sometimes be less intuitive than desired, requiring more clicks for certain actions. Additionally, the learning curve for understanding all modules can be steep. There have been mentions of limited customization options for some reports, and occasionally, issues like repeated or resolved vulnerabilities appearing in findings. Furthermore, some users have expressed a desire for broader takedown capabilities across more platforms and deeper integration with specific SIEM/SOAR solutions. What was once unlimited takedowns is now a limited number of takedowns.
We have pulled the average ratings from G2 for DMARC360, and also included the most recent negative reviews for DMARC360 in full. Positive reviews tend to have less detail and have a higher chance of being fraudulent, so negative reviews are a better signal for your decision.
4.7 / 5(360)
DMARC360
delivers a seamless, proactive brand protection experience
3.5 / 5
What do you like best about CTM360?
CTM360 consolidates external attack surface management, brand protection, anti‑phishing, and takedowns into a single, unified platform. It cuts through the noise with pre‑populated threat data specific to our brand—no extra setup required—and consistently delivers highly actionable alerts
What do you dislike about CTM360?
While takedowns are fast and effective, expanding reach across more platforms and registrars would enhance the impact
What problems is CTM360 solving and how is that benefiting you?
Data leakage, Breaches, Brand imposters or VIP
Verified User in Airlines/Aviation
Mid-Market (51-1000 emp.)
DMARC360
It's Good
4.0 / 5
What do you like best about CTM360?
The detection works. Really good information given on breached credentials and fake apps that a takedown was so easy.
What do you dislike about CTM360?
The interface is not user friendly. Sometimes it takes more than a couple of clicks to get the information needed.
What problems is CTM360 solving and how is that benefiting you?
It allows us to view breached credentials and also fake website & apps.
Zulfa J.
CTO Small-Business (50 or fewer emp.)
DMARC360
CTM360 give whole experience as a user. The detection for cases is okay overall
4.0 / 5
What do you like best about CTM360?
The support of the CTM360 team is totally responsive and helpful. The platform also user friendly and easy to use
What do you dislike about CTM360?
Sometimes we got confuse with the filtering features. However, the support team has guide us accordingly
What problems is CTM360 solving and how is that benefiting you?
Detection for EASM cases - features of deep scanning
brand monitoring. By connecting with the CIRT team globally. CTM360 Sometimes able to take down cases faster than other platform
Verified User in Financial Services
Enterprise (> 1000 emp.)
DMARC360
Recommmended
4.0 / 5
What do you like best about CTM360?
quick Threat intelligence and insights about the related issues and leaks
What do you dislike about CTM360?
Sometime shows repeated or resolved issues and vulnerabilities
What problems is CTM360 solving and how is that benefiting you?
TI feeds, Data leaks etc
Hafiz T.
Unit Head Cyber Security Operations Enterprise (> 1000 emp.)
DMARC360
Review CTM360 after using for 1 Year period.
4.0 / 5
What do you like best about CTM360?
Most helpful from CTM360 is take down phishing domain very fast for my customer and could finding and detect Brand Impersonation focus on Social media app with fake content.
What do you dislike about CTM360?
Least helpful is data exposure on repository with another platform such as Gitlab , Bitbucket in case some customer using above tool will could not detect.
What problems is CTM360 solving and how is that benefiting you?
In the past take down period is big issue for my customer because take around 5-7days and customer have complain on this issue , However when changing to use "Brand Protection" of CTM360 service , CTM360 team could help my team action quickly on take down phishing URL or fake content URL related with my customer domain name. average complete action take down around 2-3 days.
Watthanachai K.
Consulting IT Specialist Small-Business (50 or fewer emp.)
DMARC360
CTM360 feedback
4.0 / 5
What do you like best about CTM360?
Scoring
Blindspots
Peer banks reviews
New customer on boarding risk analysis
What do you dislike about CTM360?
False positives and vulnerabilities restrictions while resolving
What problems is CTM360 solving and how is that benefiting you?
Resolving public facing issues and issues that are unknown
Umair S.
Unit Head Security Operations Center at Askari Bank Enterprise (> 1000 emp.)
Pricing
DMARC360 offers a free Community Edition, but explicit pricing for its paid tiers is not publicly available, contrasting with Suped's transparent tiered pricing.