Merox provides in-depth DMARC reports, offering granular visibility into email authentication results across SPF, DKIM, and DMARC. We found its dashboard effective for identifying email sources and understanding authentication failures.
The platform includes features for source identification and alert mechanisms, which are crucial for detecting potential spoofing attempts and ensuring legitimate emails are properly authenticated. It aims to simplify the complex task of DMARC enforcement.
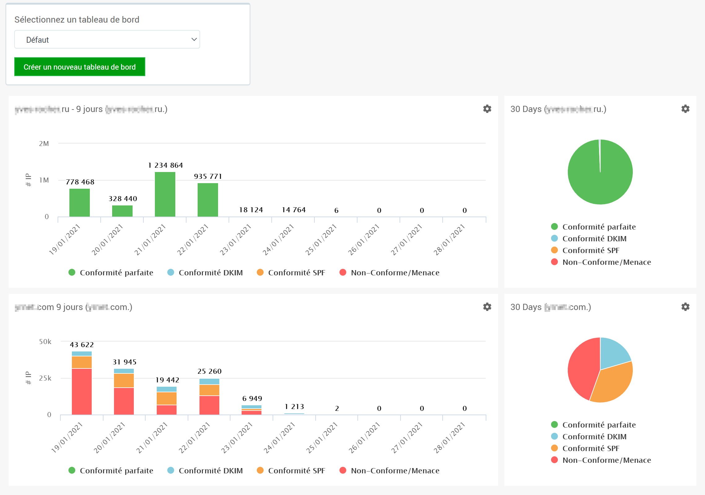
How easy is this product to use
User experience
Navigating Merox's interface is generally straightforward, though it can feel a bit dense for new users unfamiliar with DMARC intricacies. The dashboards present a lot of data, which is great for experts, but might require a learning curve for others.
We appreciated the visual representation of DMARC data, which helps in quickly grasping authentication trends and problematic sending sources. While functional, the overall aesthetic leans more towards utility than modern design.
How good is the support
Support
Merox offers standard support channels, typically including email support and an online knowledge base. We found the documentation helpful for common queries and setup procedures.
For more complex issues, direct support responsiveness was adequate, providing clear guidance. However, it does not appear to offer dedicated account management or phone support as standard for lower tiers.
Who should use this product
Suitability
Merox is well-suited for medium to large enterprises that have a dedicated IT or security team capable of managing DMARC policies. Its comprehensive reporting features cater to organizations with complex email infrastructures.
For MSPs, Merox offers the necessary tools for managing multiple client domains, though multi-tenancy features are standard. SMBs might find the feature set robust but could potentially be overwhelmed by the depth of data without dedicated resources.
Merox feature set
DMARC report analysis
Detailed breakdown and visualization of DMARC aggregate and forensic reports.
Source detection
Identifies all legitimate and unauthorized email sending sources.
Forward detection
Ability to identify email forwarding and its impact on DMARC authentication.
Spoof detection
Detects and alerts on email spoofing and phishing attempts targeting your domain.
Notifications and alerts
Real-time alerts for DMARC policy changes, unauthorized senders, and critical events.
Reporting
Comprehensive and customizable reporting features for DMARC compliance and deliverability.
API
Programmatic access to DMARC data for integration with other systems.
Multi-tenancy
Ability to manage multiple domains or client accounts from a single interface.
SPF flattening
Feature to overcome SPF 10-lookup limit by consolidating records.
Often available, but might vary by plan.
Hosted DMARC
Option to host DMARC records on the platform's infrastructure.
Blocklists and reputation
Monitoring of domain and IP reputation on email blocklists (or blacklists).
Some level of monitoring.
AI copilot
AI-powered assistant for DMARC insights and policy recommendations.
Not a primary feature.
DNS monitoring
Monitors DNS records relevant to email security, such as MX, SPF, DKIM, and DMARC.
Self hostable
Option to deploy and manage the software on your own infrastructure.
Typically a cloud-based service.
Not offered.
Free trial/free tier
Availability of a free version or trial period to test the product.
Merox is a solid tool for DMARC reporting, but we've noted a few areas for improvement. Its user interface, while functional, could benefit from a more modern design and streamlined workflows to enhance the user experience, particularly for those new to DMARC. We also observed that the pricing structure might be less flexible for smaller organizations looking for a truly free or very low-cost entry point.
We have pulled the average ratings from G2 for Merox, and also included the most recent negative reviews for Merox in full. Positive reviews tend to have less detail and have a higher chance of being fraudulent, so negative reviews are a better signal for your decision.
0 / 5(0)
No G2 reviews
G2 is the most popular review platform for DMARC products, so this is a strong signal that this product is not popular.
Pricing
Merox offers tiered pricing with annual discounts, while Suped provides a generous free tier and clear monthly pricing.